2022-11-07
What’s New
Dashboards: Duplicate Widgets
Duplicate and edit any existing dashboard widget to easily adjust, create, or customize your dashboard. Click the left-most button on any widget to duplicate.
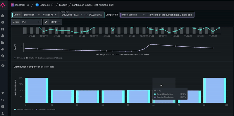
Drift: Numeric Distributions Zoom
Select any bin within a numeric distribution chart to zoom in for additional granularity when troubleshooting drift. Zoom into drift when the majority of your data is skewed into a few bins. This is available in the model overview drift tab, dimension details drift tab, and drift monitors page.
Enhancements
Monitors: Evaluation Window Configurations
Bulk edit managed monitor evaluation windows for performance, drift, and data quality monitors. Navigate to the Config tab within any model to edit your evaluation window.
In The News
Eight Takeaways From Our Event With Women of AI
Arize AI recently hosted an event with the Canada chapter of Women of AI, a global nonprofit dedicated to increasing female representation and participation in the world of AI/ML. Miss the event? Here are top takeaways along with the recording to watch on-demand.
Five Unexpected Ways To Use ML Observability
There is much more to ML observability than setting up monitors and troubleshooting model performance. This piece details underutilized ways you can leverage ML observability to make your production workflow more efficient.
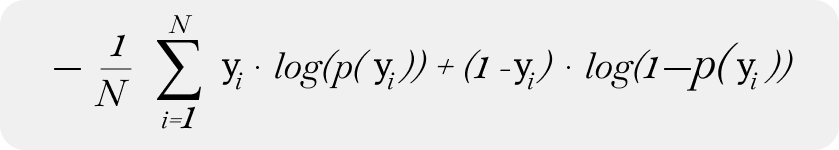
What Is Log Loss?
Ever want a quick and intuitive explanation of log loss for a colleague? Learn where to use log loss and its benefits and limitations as a model metric.