2022-06-28
What’s New
GraphQL Public APIThe Arize GraphQL API offers a powerful interface for automating monitor setup, making bulk changes, and exporting configurations. It enables customers to integrate Arize with their internal systems for a repeatable and consistent setup. Use the API to:- Bulk create custom monitors with complex filters or baselines
- Export existing monitor configuration, make edits, and bring edits back into Arize
- Build automation by integrating Arize with internal services
How to use GraphQL in the interactive explorer
Enhancements
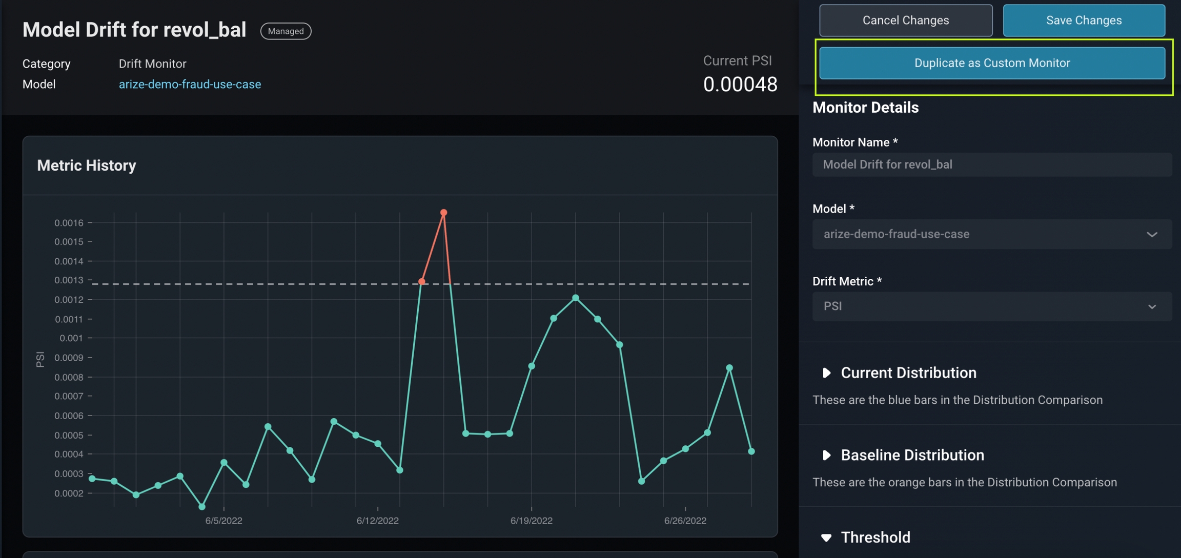
Moving Custom Baselines on Drift MonitorsCustomize your drift monitor baseline to identify changes specific to your monitor with parameters such as a fixed time range, a moving time range, different versions, and specific filters.Learn more about model baselines and how to choose a custom baseline here.
Drift Monitor With Custom Moving Baseline


In the News
**America First Credit Union Case Study**With ML observability in place to quickly detect and diagnose the root cause of model performance degradation, America First Credit Union’s ML team now ships AI with confidence. Learn more in our newest case study.




