2022-04-25
What’s New
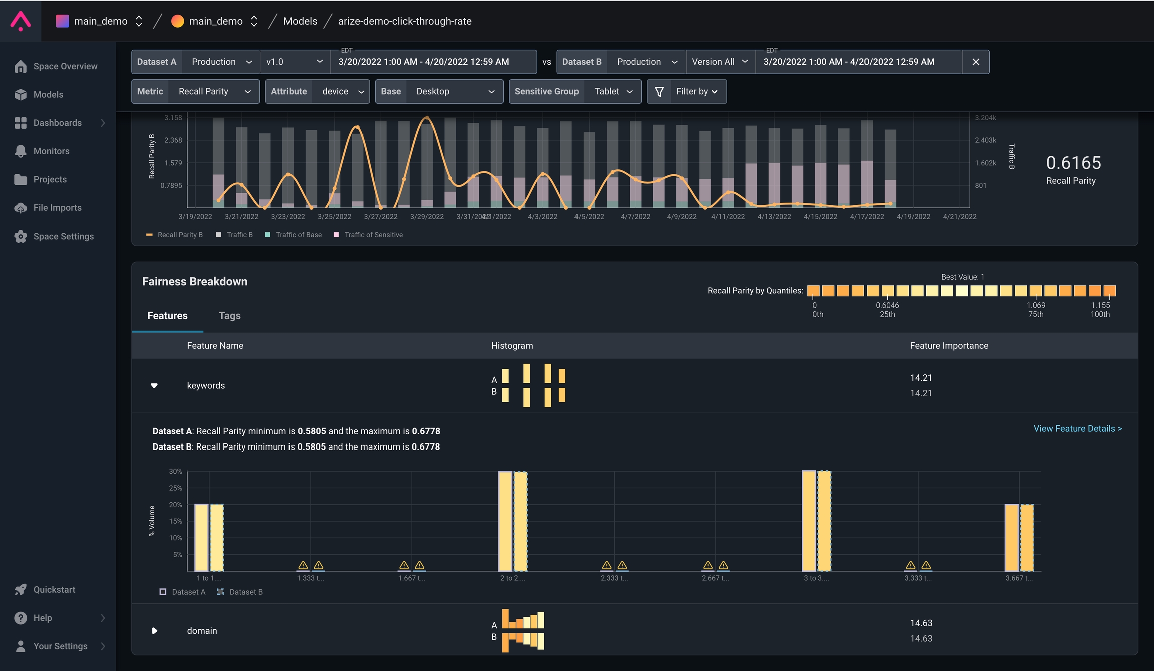
Analysis of Fairness MetricsYou now have the option to analyze fairness metrics for your models in Arize’s platform. Gain insights into whether your model is generating potentially biased or unfair outcomes for segments of interest using three fairness metrics: Recall Parity, False Positive Rate Parity, and Disparate Impact. Learn more about using this feature here.
Recall Parity Comparison

Fairness Breakdown by Feature
Enhancements
Tag Filters Now Available for MonitorsEver wanted to drill down on your drift, performance, or data quality monitors using tag metadata? Users can now further tailor monitors to focus on specific tags that matter most to your analysis. Check out the functionality under monitor creation and editing.
Monitor with tag filters

Dashboarding with tags
In the News
Arize AI Announces SOC 2 Type II CertificationArize AI is officially SOC2 Type II Certified! As said best by our Chief Information Security Officer, Remi Cattiau “Our SOC2 Certification is a validation of Arize AI’s security strategy, but it’s really just the beginning. Realizing Arize’s mission of making AI work and work for the people necessarily starts with putting security and privacy at the heart of everything we do.” Read more about the certification and what it means in the press release.

