2022-02-28
Enhancements
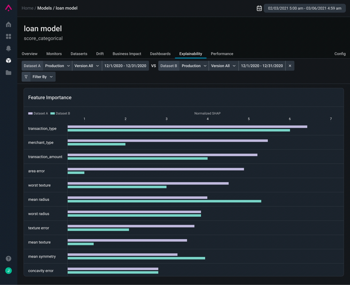
Explainability Filtering and Dataset ComparisonsCompare two production datasets to easily visualize a change in feature importance between different datasets and versions.Learn more about model explainability here.
In the News
Announcing Arize:Observe - The Virtual ML Observability Summit!Join us on March 29th for Arize:Observe - The Virtual Machine Learning Observability Summit. Arize:Observe sessions spans from MLOps basics to the most sophisticated AI/ML use cases led by ML leaders from companies like Shopify, Uber, Etsy, Kaggle, DataRobot, Chick-Fil-A, and more! Learn More.

