2022-03-28
What’s New
Free Arize Account!The free offering makes it easy for ML engineers to get up and running in minutes so that you can detect, root cause, and resolve model performance issues faster. Featuring an easy integration via an SDK or file ingestion from major cloud storage providers, ML teams can begin monitoring, troubleshooting, and improving model performance. Begin your ML Observability journey and sign up for your free account today!SpacesArize accounts now consist of organizations and spaces to support larger teams and protect work across multiple business units.- Organizations consist of one or more *Spaces. *They represent a single business unit with a common purpose/ function and can make up several collaborating teams.
- Spaces represent an environment for groups of similar models within an organization. They can be used as a safe experimental environment or to promote collaboration across models.
- At each level permissions are protected by Role-Based Access Control (RBAC), allowing customers to create isolated and protected environments across their business

How to create an organization
- Walkthrough videos of the Arize platform & its capabilities
- Step by Step tutorials of uploading a test model data via Python Batch (arize.pandas), Python Realtime (arize.log) + Java & Cloud Storage Ingestion Methods
- A fraud demo model overview and Colab notebook walkthrough for sending a fraud model example to Arize

Enhancements
Delete File ImportThis allows the option to easily delete import jobs from your cloud storage to improve overall data pipeline workflows.Default Baseline for New Production ModelsNew models added will have a default baseline defined by the last 30 days of production data. This will enable the Arize platform to auto-populate model health metrics on the Model Overview page given 30 days of production data sent to the platform.To read more about baselines, you can check out our docs here.**Python SDK **4.0.0Allows users to use the new Organizations/Spaces organizational hierarchy.- Authentication request change from
organization_keytospace_key
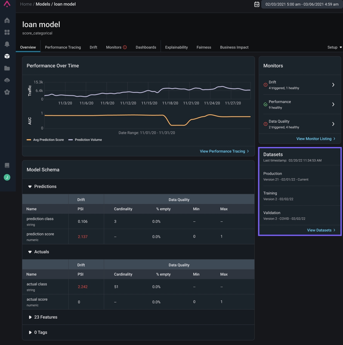
- Addition of a ‘datasets’ card to view the latest datasets added to the platform at a glance
- “Jump to Latest Data” button to easily navigate to the latest data in your dataset

Datasets Card Location

Jump to Latest Data Button Example

In the News
Your Data Science Workflows Are About To Get A Lot More ScalableWhat would enterprise-ready Pandas mean for data scientists? We recently caught up with Ponder co-founder and CEO Doris Lee a week after the company’s $7 million seed round to find out in this wide-ranging interview. Read it.