2021-05-28
What’s New
Business Impact through User-defined FunctionsWant direct feedback on how your model performance is impacting your business? With the new Business Impact Tab, you can now define custom functions to describe business KPIs relative to raw confusion matrix values. By enabling you to describe the “business impact” of the model’s output, you are able to quickly make business decisions (changing thresholds to maximize profit, mitigate loss etc.) using the Arize platform.
Business Impact

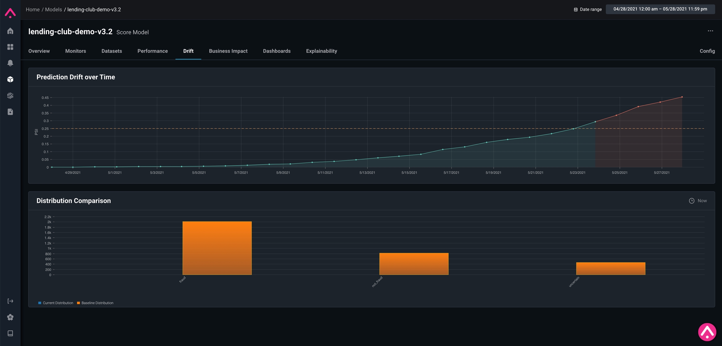
Drift Tab

Dimension Details
In the News
Beyond Monitoring: The Rise of ObservabilityOne question that comes up a lot in the ML space is: “I already monitor my data. Why do I need observability, too?” We wrote an article in collaboration with Monte Carlo about how in issues of model performance, observability helps you get to the bottom of why these issues are occurring. To discover why an observability platform should be used for every model in production, read the post.
What is ML Observability?ML observability is a crucial piece of the pipeline that up until recently has only been utilized by the large Googles and Facebooks of the world. We wrote an article explaining its importance, as well as how ML observability achieved through the application of an evaluation store can help your team throughout the whole process of validating, monitoring, troubleshooting, and improving your models. Read the post
