2021-04-16
What’s New
Select Production as a model baselineWe now support setting historical production data as a model baseline. This enables you to compare current production performance against a prior time period in production.
Setting Production as a baseline in model environments tab
- Detecting slow bleeds in model drift over time
- Analyzing model performance seasonality
- Understanding if an upstream change to a model’s inputs is impacting production performance

New Dashboards tab on Model Overview page

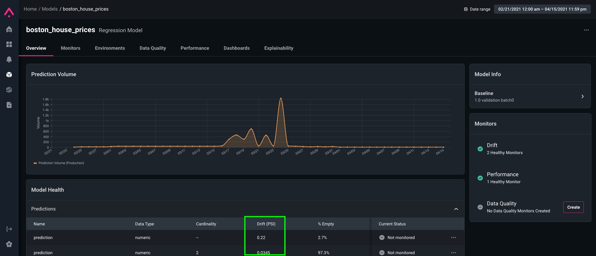
Drift score column in model health grid
Enhancements
- Quicker bulk set up of drift monitors across all features/predictions/actuals
-
Added support for:
- False negative density on feature performance heatmaps
- Dimension Stats quantiles
- Quantiles support for drift
- Improvements to histogram binning for drift monitors
In the News
Why Business Executives Should be Hip to ML ToolsIt’s imperative for business leaders to understand how the technology their organization builds and employs powers their organization. We published a simple primer on the fundamentals of the machine learning stack that every exec should know. Read the post.
Core ML Platforms, graphic by Arize