2023-08-29
What’s New
Databricks Table Import Capability
Customers who store their model data in Databricks can now send this data to Arize through a Databricks table import job. Learn how to set up an import job using Databricks here.
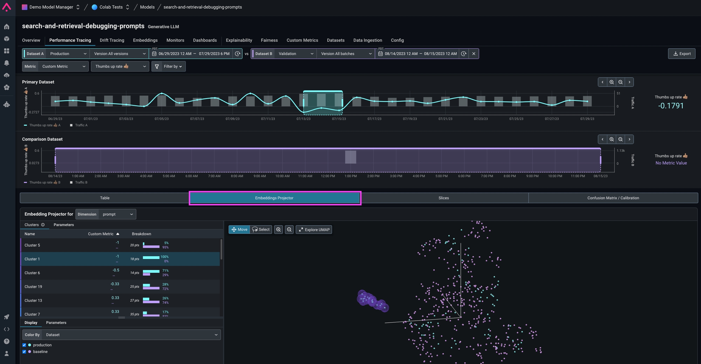
Table and Embeddings Projector Views on Performance Tracing
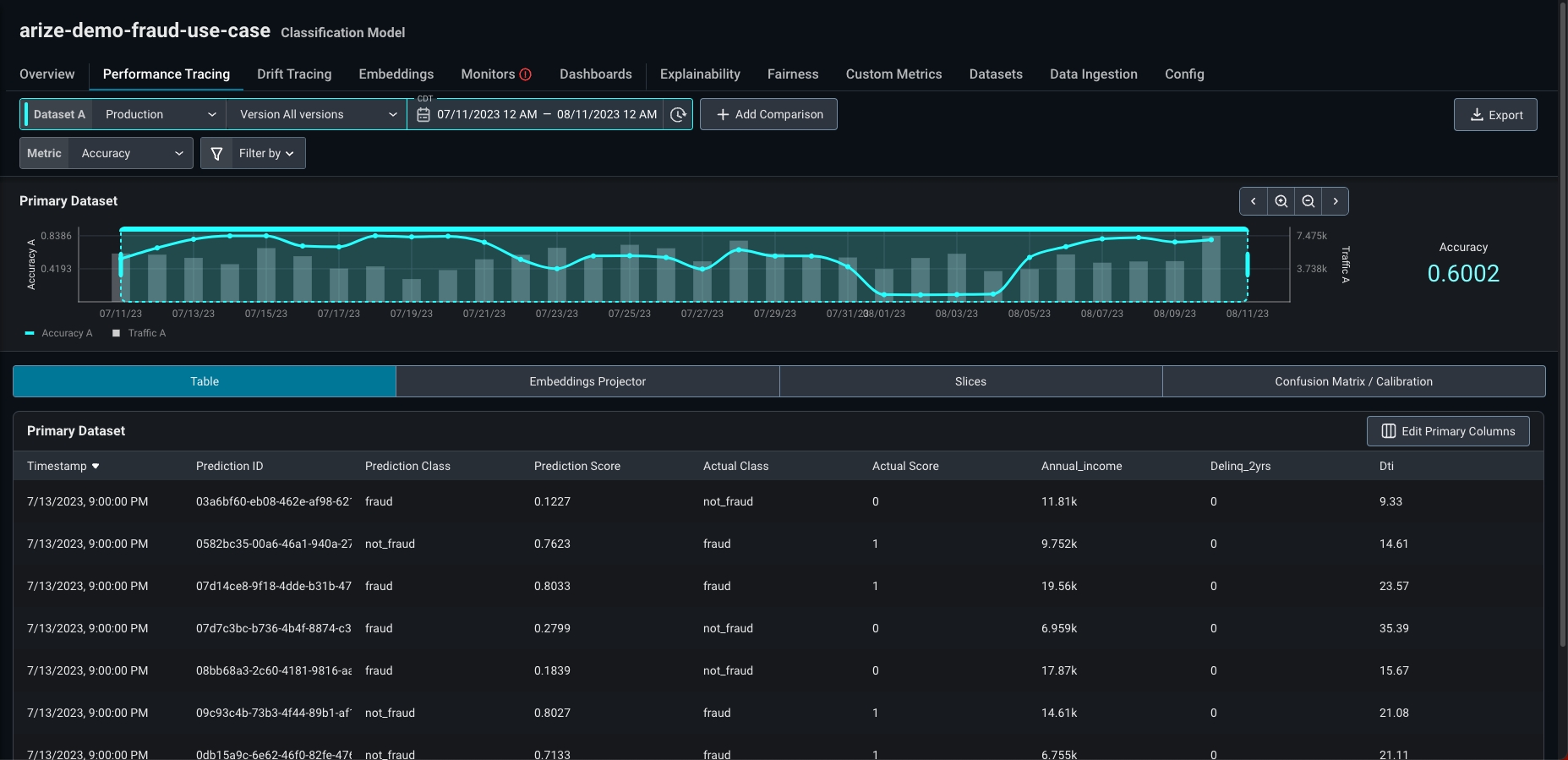
The Table View enables users to see and interact with individual records in a simple table. This is similar to adf.head within a notebook environment. Explore any column in your data, including features and tags, using the Primary Column selector. Customize your table view by adding/removing columns, and re-ordering columns. Learn more here.
Table View

Embeddings Projector View
Enhancements
Drift Line Charts in Dashboards
Users can now create line charts with drift metrics. After selecting a model, select any drift metric corresponding to the model & dimension type (PSI, KL Divergence, Euclidean Distance, KS statistic). Users can select custom comparison baselines - pinpointing specific versions and/or batches and selecting a moving window from production.
Support for Any Model in the Hugging Face Hub for Embedding Generation
You can use any model available in the Hugging Face Hub, public or private. If you are using a private model, you will need to authenticate with Hugging Face first. Learn more here.Temporary Passwords, Admin Power Reset, Change Password in Arize
Account Admins can now choose create users with temporary passwords. Upon logging in with a temporary password, users will be prompted to immediately change their password.

In the News
The latest in educational and enablement content from Arize!
📚 New Paper Readings
Catch up on the latest in AI research papers with these new community readings:- Skeleton of Thought: LLMs Can Do Parallel Decoding with authors Xuefei Ning and Zinan Lin
- Extending the Context Window of LLaMA Models with guest Frank Liu, Director of Operations, and ML Architect at Zilliz
- Llama 2: Open Foundation and Fine-Tuned Chat Models
- Lost in the Middle: How Language Models Use Long Contexts

🎓 New LLMOps and Metrics Course Content
New modules covering key concepts and best practices for leveraging LLMs effectively in the real world.- 🚧 Nvidia Guardrails + Guardrails AI: Safeguarding LLMs
- 🤖 AI Agents: When and How To Implement LlamaIndex, BabyAGI, LangChain, and other tools
- ▶️ Mastering the OpenAI API: Tips and Tricks
- 🤏 Retrieval Augmented Generation: Introduction and Best Practices
- 📡 Setting Up LLM Agents: Code-Along Guide
- 📐 R Squared: When and Where To Use
- 📏 Root Mean Square Error - RMSE: Primer

❄️ Snowflake + Arize
We’re thrilled to announce that Snowflake and Arize have joined forces to supercharge the machine learning (ML) toolchain and streamline how our joint customers access, analyze, and act on their machine learning model insights.